Server data from the Official MCP Registry
MCP instruction indexing server for AI assistant governance: search, CRUD, validation, usage.
MCP instruction indexing server for AI assistant governance: search, CRUD, validation, usage.
Valid MCP server (1 strong, 2 medium validity signals). No known CVEs in dependencies. Package registry verified. Imported from the Official MCP Registry.
7 files analyzed ยท 1 issue found
Security scores are indicators to help you make informed decisions, not guarantees. Always review permissions before connecting any MCP server.
This plugin requests these system permissions. Most are normal for its category.
Add this to your MCP configuration file:
{
"mcpServers": {
"io-github-jagilber-org-index-server": {
"args": [
"-y",
"@jagilber-org/index-server"
],
"command": "npx"
}
}
}From the project's GitHub README.
Governed knowledge base for AI agents via the Model Context Protocol (MCP).
๐ Quick Start Guide โ Get running in 5 minutes with HTTPS and semantic search
๐ Use Case Scenarios โ Real-world examples for support engineers, dev teams, and knowledge management
Index Server is a central knowledge base that AI agents connect to via the Model Context Protocol (MCP). Agents search, read, and contribute knowledge that persists across sessions and repositories โ building a governed catalog with versioning, audit trails, and approval workflows. An optional admin dashboard provides real-time monitoring of catalog health, usage analytics, and drift detection.
npx (recommended)Run the latest published package without cloning the repo. Choose this when you want the fastest local start and already have Node.js installed.
Start with the setup wizard so it can generate the right MCP client config for VS Code, Copilot CLI, or Claude Desktop:
npx -y @jagilber-org/index-server@latest --setup
To launch the server directly without the wizard:
npx -y @jagilber-org/index-server@latest --dashboard
Generate a self-signed TLS cert+key in one command (requires openssl on PATH):
# Generate at ~/.index-server/certs/, then start with HTTPS automatically
npx -y @jagilber-org/index-server@latest --init-cert --start --dashboard
--init-cert alone exits after generation. --init-cert --start continues
into normal startup with the generated cert wired into --dashboard-tls
automatically. See docs/cert_init.md for the full
flag reference, security notes, and troubleshooting.
Use VS Code's built-in MCP support with .vscode/mcp.json or your global mcp.json. You can add the server entry manually or run npx -y @jagilber-org/index-server@latest --setup to generate the config for you.
Run the server in a container. Choose this when you want isolated runtime dependencies or you are preparing a container-based deployment.
docker compose up # HTTP on :8787
docker compose up tls # HTTPS on :8787 with self-signed certs
See Docker Deployment Guide for volumes, environment variables, and production configuration.
Clone and build the repository yourself. Choose this when you want to modify the server, run tests locally, or work from the latest source.
git clone https://github.com/jagilber-org/index-server.git
cd index-server
npm install
npm run build
Best practice: set
INDEX_SERVER_DIRto a well-known data folder such asC:/mcp/index-data/instructionsor~/.index-server/instructions. Keep it outside VS Code and MCP client config paths so backups and reinstalls do not move or overwrite your catalog.
{
"servers": {
"index-server": {
"type": "stdio",
"command": "npx",
"args": [
"-y",
"@jagilber-org/index-server@latest",
"--dashboard"
],
"env": {
"INDEX_SERVER_DIR": "C:/mcp/index-data/instructions",
"INDEX_SERVER_LOG_LEVEL": "info"
}
}
}
}
{
"mcpServers": {
"index-server": {
"type": "stdio",
"command": "npx",
"args": ["-y", "@jagilber-org/index-server@latest", "--dashboard"],
"env": {
"INDEX_SERVER_DIR": "C:/mcp/index-data/instructions",
"INDEX_SERVER_LOG_LEVEL": "info"
},
"tools": ["*"]
}
}
}
{
"mcpServers": {
"index-server": {
"type": "stdio",
"command": "npx",
"args": ["-y", "@jagilber-org/index-server@latest", "--dashboard"],
"env": {
"INDEX_SERVER_DIR": "C:/mcp/index-data/instructions",
"INDEX_SERVER_LOG_LEVEL": "info"
},
"tools": ["*"]
}
}
}
See MCP Configuration Guide for advanced patterns, environment variables, and TLS setup.
tools/list to see 40+ available toolsprompts/list to discover setup/config/verification promptsresources/list to discover quickstart and configuration guideshttp://localhost:8787Clients that support MCP prompts/resources can use the built-in read-only setup guidance surface:
setup_index_server, configure_index_server, verify_index_serverindex://guides/quickstart, index://guides/client-config, index://guides/verificationThese surfaces are intentionally static and read-only. Use them for setup help, config review, and verification/troubleshooting without changing server state.
Add one env variable to any MCP config above to get embedding-based similarity search:
"env": {
"INDEX_SERVER_SEMANTIC_ENABLED": "1"
}
First search downloads a ~90MB model (one-time). After that, all searches automatically use semantic mode โ no code changes needed. See Quick Start Guide for GPU acceleration and offline options.
Copy-paste these instructions so your AI agents discover and use the shared knowledge base automatically.
~/.github/copilot-instructions.md)## Index Server
- If index-server MCP tools are available, use them as a shared knowledge base for validated cross-repo patterns and standards.
- Search before creating: use `index_search` with 2-5 keywords, then `index_dispatch` with action="get" for details.
- After learning something reusable, add it with `index_add` or promote from a repo with `promote_from_repo`.
- Index entries are promoted snapshots โ always prefer current repo files over index content.
.github/copilot-instructions.md)## Index Server Integration
- Search order: repo files โ .instructions/ โ index-server โ external docs
- **Search before add/promote**: Always search for existing guidance before creating new instructions. Use `index_search` with relevant keywords and inspect top results.
- To retrieve: `index_search` โ `index_dispatch` with action="get" and the instruction ID
- To contribute: validate locally in `.instructions/` first, then promote with `promote_from_repo`
- To maintain: use `index_dispatch` with action="groom" to clean duplicates, `index_governanceUpdate` to deprecate stale content
- Current repo state always wins over promoted index snapshots
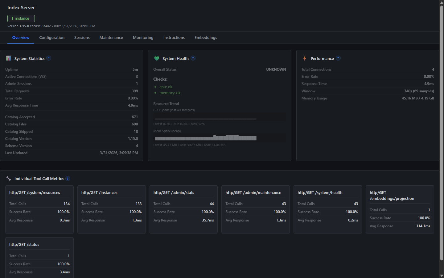
The optional admin dashboard provides a Grafana-dark themed interface for monitoring and catalog management:

| Panel | Description |
|---|---|
| Overview | Server health, uptime, system status |
| Instructions | Catalog browser with usage counts and governance status |
| Monitoring | Performance metrics and error rates |
| Maintenance | Backup, repair, and catalog operations |
| Graph | Mermaid dependency graph of instructions |
See dashboard.md for full details. REST client scripts (scripts/index-server-client.ps1 and scripts/index-server-client.sh) provide full CRUD access for CI pipelines and subagents without MCP โ see tools.md.
| Document | Purpose |
|---|---|
| Quick Start | Get running in 5 minutes |
| Use Cases | Real-world scenarios and workflows |
| API Reference | Complete MCP tool documentation |
| MCP Configuration | Setup patterns for all environments |
| Server Configuration | Environment variables and CLI options |
| Architecture | System design and component overview |
| Admin Dashboard | UI features, drift monitoring, maintenance |
| Content Guidance | Local vs. central instruction guidance |
| Network Privacy | Network transparency and offline deployment |
| Documentation Index | Full documentation map |
Index Server makes zero telemetry calls and sends no data to external services during normal operation. The dashboard binds to localhost only by default. Mutations are audit-logged, can be forced read-only with INDEX_SERVER_MUTATION=0, and fresh installations gate writes until human confirmation via the bootstrap workflow.
See SECURITY.md for vulnerability reporting, PRIVACY.md for data collection policy and optional outbound connections, and Network Privacy Guide for offline deployment and verification.
npm install # Install dependencies
npm run build # Build TypeScript
npm test # Run the fast default suite
npm run test:slow # Run heavy integration/perf tests
npm run test:all # Run the full Vitest suite
npm run typecheck # Type checking
npm run lint # Linting
See CONTRIBUTING.md for the full workflow, code standards, and testing requirements.
MIT License โ see LICENSE file for details.
Built with Model Context Protocol (MCP), TypeScript, Node.js, Vitest, and AJV.
Be the first to review this server!
by Modelcontextprotocol ยท Developer Tools
Read, search, and manipulate Git repositories programmatically
by Toleno ยท Developer Tools
Toleno Network MCP Server โ Manage your Toleno mining account with Claude AI using natural language.
by mcp-marketplace ยท Developer Tools
Create, build, and publish Python MCP servers to PyPI โ conversationally.
by Microsoft ยท Content & Media
Convert files (PDF, Word, Excel, images, audio) to Markdown for LLM consumption
by mcp-marketplace ยท Developer Tools
Scaffold, build, and publish TypeScript MCP servers to npm โ conversationally
by Taylorwilsdon ยท Productivity
Control Gmail, Calendar, Docs, Sheets, Drive, and more from your AI